pull down to refresh

There used to be a chain analysis tool called oxt.me (maybe don't visit that domain any more: it was a project from Samourai and who knows who controls the domain now).

Anyhow, I once had ambitions at honing my skills with it. It was pretty handy for tracking how coins moved from one address to the next.

Now it looks like someone has created a new chain analysis tool for Bitcoiners.

oxt.me had some really great visualizations that I loved and it doesn't seem like this tool has implemented something like that. So in a lot of ways it feels similar to mempool.space, but they describe a few differences in their about page:

Bithypha is an open and community-driven blockchain analysis tool based in the Netherlands. Our goal is to provide Bitcoin users with a blockchain analysis tool that has the same features you generally only find in paid tools made by large corporations. This way, we aim to empower Bitcoin users and make them aware of the implications and limitations of blockchain analysis tools, giving them insight into what they can do to improve their privacy (sometimes as simple as not reusing their addresses).

We would like to focus on building features that you currently only find in paid tools. For example, we recently released a feature to perform an auto-analysis on wallets and addresses, seeing all taint that occurred within a set distance from a wallet or address, this is something you cannot currently do with other open tools. In the upcoming time we will expand on this, allowing you to see all the transactional links between a certain taint and the address or wallet you scanned. We also do our best to give users as much attributions as we can find.

As with any tool not hosted on your own machines, you probably don't want to use it to search any addresses connected to you (unless you feel very confident in your vpn or tor).

oxt.me had some really great visualizations that I loved and it doesn't seem like this tool has implemented something like that.

We are working on it, it's almost done but needs some more work. Hopefully in the beginning of 2026 :)

reply
As with any tool not hosted on your own machines, you probably don't want to use it to search any addresses connected to you (unless you feel very confident in your vpn or tor).

Exactly. Theirs is free as in beer, not as in willy.

reply

Bithypha is free to use, but not free for us to host of-course. At the moment it's just a hobby project, but we hope to eventually run on donations (or sponsors maybe) similar to mempool.space.

reply

Understand. Its just that all your friends here on SN want you to be safe and not make you have to choose between spending the rest of your life in a room with 100 heavily tattood dudes in an undisclosed location in El Salvador or passing on the access logs to the feds for ip a or address b.

It may be an idea to just open source things, then those whose IP or Bitcoin addresses are actually interesting can just run their own instance and perhaps save you some time answering subpoenas.

reply

That's definitely true, but we are still thinking about making it open-source. The problem we have with making it open-source is that we spent a lot of time to build a highly efficient backend written in Rust that can do very complex tasks with (for blockchain analysis standards) minimum hardware requirements. Which we think might also be very interesting for companies like Chainalysis that suffer from technical debt.

Chainalysis or other companies claiming some parts of the code, would be acceptable to us if making Bithypha open-source would still help the bitcoin community. But even though we made the backend very efficient and fast, in order to achieve that, it needs a lot of RAM. So much that to run the backend you need more RAM than the 192GB limit that most consumer hardware can handle. So we are a bit afraid that if we make it open-source, it would help those companies, while it wouldn't be useful for the bitcoin community.

For now we decided to keep it closed source, that might change in the future once we have a version that can run on an NVMe SSD for example but we can't make any promises sadly.

For the time being if you want to use Bithypha you need to either trust us or not look up your own addresses (or use vpn/tor), just like with other block explorers.

For what it's worth Bithypha is at-least not owned by an analysis company. Contrary to walletexplorer.com for example, which is used by Chainalysis to scrape users IP-addresses: https://www.coindesk.com/business/2021/09/21/leaked-slides-show-how-chainalysis-flags-crypto-suspects-for-cops

reply

i hadn't heard the willy variation before. at first I thought you meant something different than the dolphin...

reply

I don't remember who I stole it from but do remember I thought the same, so it stuck.

reply

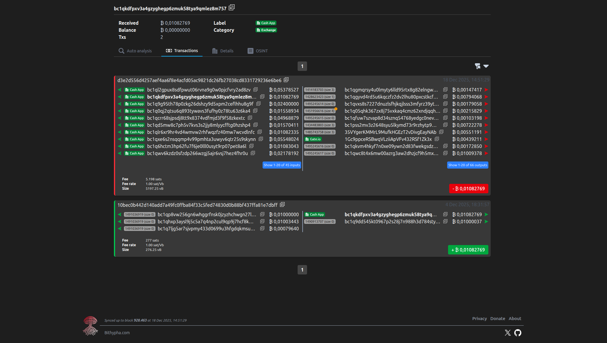
How do they know there are Cashapp or Robinhood?

The difference with otx.me was that it made a nice visual link between addresses. Bithypha doesn't seem to do that (yet).

reply
How do they know there are Cashapp or Robinhood?

Most often this is done through input correlation and known cold address interaction. The heuristic is that:

  • any transaction that has inputs from address A and B is from the same entity
  • any transaction that deposits into a known cold address belongs to the entity that owns the cold address

coinjoins break the former, which is why many KYC exchanges will reject your tx when you coinjoin, because their analytics software doesn't work on it.

reply

I assume you would like to know the link between this attributed address and the original attributed address? I don't think OXT had that, since there can be hundreds of transactions between those. We would like to eventually build something like that though.

But like @optimism wrote, we cluster addresses together based on common spend heuristics just like Chainalysis does. This way if we add an attribution to 1 address and that address is spend together with another address the second address gets the attribution as well. And if that second address is spend with a third address the third address also gets the same attribution and so on...

This way you can group millions of addresses together.

reply

There's an option at the bottom to "add a note" to an address.

Why would anyone want to do that? To dox someone, or?

reply

It's not meant to dox individuals of-course. It's the same functionality that OXT had which allows users to add notes to addresses to share information about bitcoin exchanges, other entities or scams for example. This way users can share information and together build out a set of information that is similar to the information that is usually only visible if you use Chainalysis.

Each time a user adds a note to an address it's also visible on the cluster, so if a user adds one note it can give information about millions of addresses.

For example: https://bithypha.com/cluster/address/bc1qzhcrstz2gkk4t7thg4wl3lwed8q0h0w0atfele?explorerTab=osint&sorting=Oldest&pageDirection=backward

reply